
매드업, 레버 엑스퍼트 진짜 써요?
매드업 외부의 마케터 분들이나 개발자 분들과 대화하게 되면 다음 2가지 질문을 가장 많이 받습니다.
1. 퍼포먼스 마케팅 솔루션인 레버 엑스퍼트가 실제로 매드업에서 사용되고 있나요?
2. 또 실제로 어느 정도 효과가 있나요?
오늘은 가장 대표적인 레버 엑스퍼트의 성공 사례인 매드업 사용 현황과 효과에 대해서 소개해보려고 합니다.
"레버 엑스퍼트 진짜 써요?"
매드업 인사팀에서도 면접을 진행하면서 가장 많이 받는 질문인데요, 사실 레버 엑스퍼트 고객사들에게 저희 솔루션은 "당연히 있어야 되는" 솔루션입니다. 레버 엑스퍼트는 현재 기준으로 6개의 크고 작은 기능들을 제공합니다. 고객의 산업마다, 업무 범위마다 더 많이 혹은 적게 쓰는 기능이 있을 뿐이지 사용을 안 하는 팀은 없습니다. 단적으로 경쟁사 벤치마킹을 위해 경쟁사의 라이브 소재를 추적하고 적재하는 소재 라이브러리 기능이나, 예산 범위를 설정하고 벗어났을 때 이용자에게 알럿을 주는 예산 모니터링 기능은 안 썼을 때의 리스크가 너무 큰 기능들이죠.
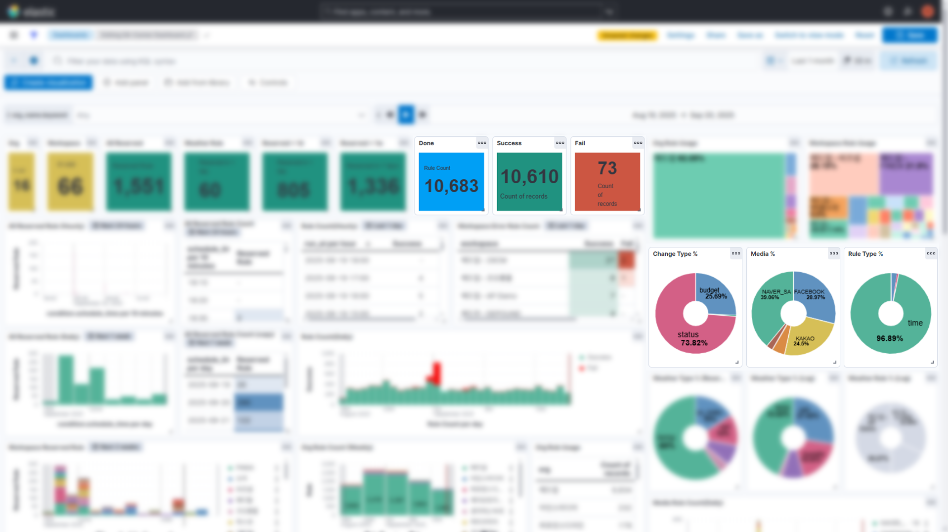
운영 센터

위 이미지는 운영 센터 기능 중 광고 설정 기능이 한 달 동안 사용된 횟수를 보여줍니다. 광고 설정 기능은 내가 원하는 시간/요일/날씨 조건에 따라 상태나 예산을 자동으로 바꿔주는 기능인데, 최근 한 달 기준으로 봤을 때 1만 건을 상회하는 변경 요청이 이루어진 것을 확인할 수 있습니다. 주로 프로모션 기간에 맞추어 전체 캠페인이나 광고 그룹의 상태를 자동으로 변경하거나, 캠페인/광고그룹 효율 관리를 위해 새벽 시간대에는 상태를 꺼두는 경우가 많습니다.
광고 설정 기능은 매드업에서 일하고 있는 수백 명의 마케터에게 큰 업무 유동성을 제공합니다. 단적으로 한국에서 미국 시간에 맞추어 광고를 운영하려면 일반적인 업무 시간에서 벗어나야 하는데, 광고 설정 기능을 사용하면 현지 시간에 맞추어 프로모션을 운영하는 것도 간단히 수행할 수 있습니다. 꼭 이런 특수한 경우가 아니더라도 광고 효율이 떨어지는 새벽 시간대에 광고 상태를 꺼두는 것도 굳이 컴퓨터 앞에 앉아 있을 필요가 없어지기 때문에 업무 만족도에도 큰 영향을 미칩니다.
데이터 센터

물론 가장 많이 사용하는 기능은 광고 성과 데이터를 자동으로 수집/적재하고 가공해주는 데이터 센터입니다. 데이터 센터가 매드업에게 주는 가장 큰 가치는 마케터 한 명 한 명의 업무 효율을 올려준다는 것입니다. 에이전시 관점에서 보면 마케터(AE, Account Executive)의 업무 효율은 단순히 "일을 효율적으로 한다"에 그치는 것이 아니라, 전사 경쟁력과 직결되어 있습니다. 이는 에이전시 사업에서 사람에 비례하는 인건비 및 임차료 등이 비용의 대부분을 차지하기 때문이며, 비용경쟁력은 다시 에이전시의 가격 경쟁력으로 연결되기 때문이죠.
매드업에서만 일평균 150건 정도의 내보내기가 이루어지는데, 통상적으로 매드업 내부 내보내기 한 번이 평균 1.5시간 정도의 업무 시간 절감 효과가 있으므로, 데이터 센터 기능만으로 매드업만 매일 200시간 이상의 업무 시간을 절감하고 있다고 볼 수 있고, 인력으로 본다면 50명 이상의 역할을 수행하고 있다고 해석할 수 있겠습니다.
소재 센터

소재 센터는 매드업의 분석 역량에 가장 큰 기여를 하고 있는 기능입니다. 에이전시인 매드업 입장에서 좋은, 설득력 있는 제안서를 만드는 것은 매우 중요한 일이고, 소재 센터는 제안 작업에 필수적으로 들어가는 매드업의 역량입니다.
특히 소재 센터는 소재 수가 많을수록, 제품이나 서비수 수가 많을수록, 타겟하는 고객 세그먼트나 지역이 다양할수록 빛을 발합니다. 글로벌 진출을 진행하고 있는 브랜드라면 타겟하고 있는 국가마다 고객 세그먼트별로, 판매하는 브랜드별로, 카테고리별로, 또 제품별로 최적화된 광고 매체와 상품을 찾아야 되고, 각 상품/서비스를 고객한테 어필하기 위한 소구점이나 레이아웃 등 수많은 변수가 존재합니다. 이 변수가 늘어남에 따라 수백만, 수천만 경우의 수가 증가하게 되는데, 이런 솔루션 없이는 물리적으로 분석 자체가 불가능합니다. 만약 사람이 이런 작업을 해야 한다면, 운영하는 광고 소재마다 매체/상품/고객군/카테고리/상품/소구점/레이아웃/색감/디자이너 등 수많은 변수들을 입력해야 할테니까요.

이 외에 원하는 브랜드나 키워드를 등록하여, 경쟁사 소재 분석이나 소재 벤치마킹에 활용하는 소재 라이브러리 기능 역시 사용 빈도가 높은 기능 중에 하나입니다. 새로운 소재 기획이 필요한 마케터나 카피라이터, 더 창의적인 소재 아이디어가 필요한 디자이너들도 자주 방문하고 이용하는 기능이죠.
---
레버 엑스퍼트에는 더 시간을 효율적으로 쓸 수 있는 기능, 더 깊은 분석이 가능한 기능들이 다양하게 구현되어 있고, 결과적으로 고객사에게 더 좋은 결과를 전달하기 위한 퍼포먼스 마케팅 노하우가 담겨 있습니다.
레버 엑스퍼트 도입 이후 매드업의 업무효율, 비딩성사율 모두 50% 이상 성장했습니다. 우리의 솔루션은 고객사들이 원하는 방향으로, 또 더 좋은 퍼포먼스 마케팅을 수행하기 위해 계속 발전하고 있고, 이를 통해 매드업을 포함한 레버 엑스퍼트의 수많은 고객사들 모두 앞으로 더 고도화되고 세련된 방식으로 퍼포먼스 마케팅을 수행할 수 있기를 바랍니다.
───────────────────────────────────────
✉️2025년 퍼포먼스 마케팅 총결산 리포트가 도착했습니다
2025년의 데이터는 이미 지나갔기에 덮어둘 것이 아니라, 다가올 2026년 전략의 방향성을 세우는 초석입니다. 이에 LEVER Xpert팀에서는 지난 1년간 퍼포먼스 마케팅 업계의 주요했던 변화와 시사점을 실무적으로 정리한 리포트를 발간했습니다.

아래 링크를 통해 메일 주소만 입력하시면 원본을 무료로 보내드리고 있으니, 꼭 받아 가시고 내년도 전략 제안에 잘 활용해 보시기 바랍니다.